agent-tank
v0.9.5
Published
Monitor and query usage limits for LLM CLI tools (Claude, Gemini, Codex) via HTTP API
Maintainers
Readme
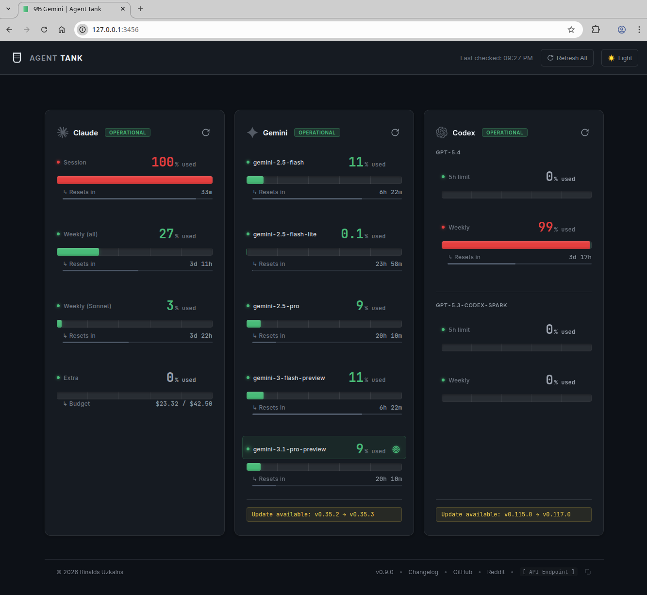
Agent Tank

Agent Tank is a local dashboard and HTTP API for monitoring usage limits in AI coding agent CLIs.
It supports:
- Claude Code
- Gemini CLI
- OpenAI Codex
How It Gets the Data
This is the part that matters.
Agent Tank reads usage directly from the local CLI tools you already use. It launches the installed CLIs locally, runs their built-in usage commands, and parses the output into a unified web UI and JSON API.
- Claude: runs
/usage - Gemini: runs
/stats - Codex: prefers JSON-RPC
account/rateLimits/read, falls back to/status
What it does not do:
- It does not scrape provider websites
- It does not read browser cookies
- It does not depend on a logged-in browser session
- It does not MITM or inspect your network traffic
- It does not send your usage data to a remote service
If you have seen other tools built around log-file heuristics or browser-session scraping, Agent Tank is deliberately not that.
Who It Is For
Agent Tank is meant for subscription-based coding agent products where the CLI itself exposes session or limit information.
Examples:
- Claude Code Pro / Max
- Gemini CLI with supported subscription plans
- ChatGPT Codex with supported plans
It is not for:
- pay-as-you-go API key billing
- cost tracking for API requests
- provider billing dashboards
If you need API spend tracking, use the provider’s billing tools instead.
Quick Start
Install
npm install -g agent-tankOr run it directly:
npx agent-tankFirst Run
# Auto-discover installed agents and start the web UI + API
agent-tankBy default it starts on:
http://127.0.0.1:3456If Docker is available, Agent Tank asks Docker for the active bridge gateway addresses and binds them by default so containers on the same host can reach it without exposing it on the public interface. If Docker is unavailable, it falls back to local bridge interface detection.
Use this if you want localhost only:
agent-tank --no-dockerMost Common Commands
# Monitor only specific agents
agent-tank --claude --gemini
# Use a custom port
agent-tank --port 8080
# Fetch once and print JSON
agent-tank --once --json
# Show the installed Agent Tank version
agent-tank --version
# Require at least 60 seconds between refreshes for the same agent
agent-tank --refresh-cooldown 60What You Get
Web UI
- Single-page dashboard for all supported agents
- Live refresh
- Reset countdowns
- Pace indicators
- Browser-tab tracking via title and favicon updates
HTTP API
GET /statusGET /status/:agentPOST /refreshPOST /refresh/:agentGET /configGET /historyGET /history/:agent
Supported Metrics
| Agent | Method | Metrics |
|---|---|---|
| Claude | PTY /usage or Anthropic OAuth API | Current session, weekly all-models, weekly Sonnet-only |
| Gemini | PTY /stats | Per-model usage and reset windows |
| Codex | JSON-RPC preferred, PTY fallback | 5-hour limits, weekly limits, model/account info |
Basic Usage
Auto-Discover Everything
agent-tankMonitor Specific Agents
agent-tank --claude --codexOne-Shot Scripting Mode
agent-tank --once --jsonBind to a Different Host or Port
agent-tank --host 0.0.0.0 --port 8080Disable Docker Bridge Binding
agent-tank --no-dockerDisable Background Refresh
agent-tank --auto-refresh-mode noneSlow Down Agent Refreshes
By default, Agent Tank will not refresh the same agent more than once every 30 seconds, even if the refresh is triggered manually or by detected CLI activity. This reduces unnecessary polling and helps avoid CLI-side rate limiting.
agent-tank --refresh-cooldown 60Set it to 0 to disable the cooldown entirely.
Command Line Options
Options:
--claude Enable Claude monitoring
--gemini Enable Gemini monitoring
--codex Enable Codex monitoring
--port <port> HTTP server port (default: 3456)
--host <host> Bind address (default: 127.0.0.1 + Docker bridge when available)
--docker Enable Docker bridge bind when --host is omitted (default: true)
--auth-user <user> HTTP Basic Auth username
--auth-pass <pass> HTTP Basic Auth password
--auth-token <token> API key for Bearer token auth
--fresh-process Spawn a new process per refresh (default: false)
--claude-api Use direct Anthropic API for Claude usage (faster, 60s refresh)
--config, -c Path to config file (JSON)
--version, -v Show version
--auto-discover Auto-discover available agents (default: true)
--auto-refresh Enable/disable background auto-refresh (default: true)
--auto-refresh-mode <mode> Refresh mode: none, interval, activity (default: activity)
--auto-refresh-interval <seconds> Auto-refresh interval in seconds (default: 60)
--refresh-cooldown <seconds> Minimum time between refreshes per agent (default: 30, 0 = disabled)
--activity-debounce <ms> Activity debounce interval in milliseconds (default: 5000)
--keepalive Enable/disable session keepalive (default: true)
--keepalive-interval <seconds> Session keepalive interval in seconds (default: 300)
--history-retention-days <days> Days to retain usage history (default: 14)
--once Fetch usage once and exit (no HTTP server)
--json Output pure JSON (suppress logging, use with --once)
--help, -h Show this help messageConfiguration
Environment Variables
Environment variables override CLI flags and config file values.
| Variable | Description |
|---|---|
| AGENT_TANK_USER | Basic auth username |
| AGENT_TANK_PASS | Basic auth password |
| AGENT_TANK_TOKEN | Bearer token auth |
| AGENT_TANK_HOST | Bind address |
| AGENT_TANK_DOCKER | Enable/disable Docker bridge bind when --host is omitted |
| AGENT_TANK_FRESH_PROCESS | Use fresh process per refresh (1/true) |
| AGENT_TANK_CLAUDE_API | Use Claude API mode (1/true) |
| AGENT_TANK_AUTO_REFRESH | Enable/disable auto-refresh |
| AGENT_TANK_AUTO_REFRESH_MODE | none, interval, or activity |
| AGENT_TANK_AUTO_REFRESH_INTERVAL | Auto-refresh interval in seconds |
| AGENT_TANK_REFRESH_COOLDOWN | Minimum time between refreshes per agent in seconds |
| AGENT_TANK_ACTIVITY_DEBOUNCE | Activity debounce interval in milliseconds |
| AGENT_TANK_KEEPALIVE | Enable/disable keepalive |
| AGENT_TANK_KEEPALIVE_INTERVAL | Keepalive interval in seconds |
| AGENT_TANK_HISTORY_RETENTION_DAYS | History retention window |
Config File
{
"claude": true,
"gemini": true,
"codex": false,
"port": 8080,
"dockerAccess": true,
"claudeApi": false,
"refreshCooldown": 30,
"autoRefresh": {
"mode": "activity",
"interval": 60,
"activityDebounce": 5000,
"refreshCooldown": 30
},
"keepalive": {
"enabled": true,
"interval": 300
},
"history": {
"retentionDays": 14
}
}Run with:
agent-tank -c config.jsonHTTP API
Endpoints
| Method | Endpoint | Description |
|---|---|---|
| GET | / | HTML status page |
| GET | /status | JSON status for all agents |
| GET | /status/:agent | JSON status for one agent |
| GET | /config | Auto-refresh and history config |
| GET | /history | History summary |
| GET | /history/:agent | History for one agent |
| POST | /refresh | Refresh all agents |
| POST | /refresh/:agent | Refresh one agent |
Example GET /status
{
"claude": {
"name": "claude",
"usage": {
"session": {
"label": "Current session",
"percent": 42,
"resetsAt": "10pm (Europe/London)",
"resetsIn": "12m",
"resetsInSeconds": 764
},
"weeklyAll": {
"label": "Current week (all models)",
"percent": 31,
"resetsAt": "Mar 13, 3am (Europe/London)",
"resetsIn": "4d 5h",
"resetsInSeconds": 364364
}
},
"metadata": {
"email": "[email protected]",
"version": "2.1.71"
},
"lastUpdated": "2026-03-08T21:47:15.090Z",
"error": null,
"isRefreshing": false
},
"codex": {
"name": "codex",
"usage": {
"fiveHour": {
"percentUsed": 0,
"resetsAt": "02:44 on 9 Mar",
"resetsIn": "4h 56m",
"resetsInSeconds": 17807
},
"weekly": {
"percentUsed": 0,
"resetsAt": "21:44 on 15 Mar",
"resetsIn": "6d 23h",
"resetsInSeconds": 604607
}
},
"metadata": {
"email": "[email protected]",
"model": "gpt-5.3-codex"
},
"lastUpdated": "2026-03-08T21:47:12.648Z",
"error": null,
"isRefreshing": false
}
}Claude API Mode
By default, Claude usage is collected via PTY by running /usage.
With --claude-api, Agent Tank uses the Anthropic OAuth usage API instead. This is usually faster and supports a shorter refresh interval.
agent-tank --claude --claude-apiHow it works:
- reads the same Claude OAuth credentials the CLI already uses
- calls
https://api.anthropic.com/api/oauth/usage - refreshes expired OAuth tokens when needed
- falls back to PTY mode if the API path fails
You can also enable it with:
AGENT_TANK_CLAUDE_API=1 agent-tank --claudeAuto-Refresh Modes
Agent Tank supports three refresh strategies:
| Mode | Description |
|---|---|
| activity | Default. Watches known local agent directories and refreshes when activity is detected |
| interval | Refreshes on a fixed timer |
| none | No background refresh. Use manual refresh only |
Examples:
# Default mode
agent-tank
# Interval polling
agent-tank --auto-refresh-mode interval
# Manual-only mode
agent-tank --auto-refresh-mode none
# Longer activity debounce
agent-tank --activity-debounce 10000Activity-Based Polling
In activity mode, Agent Tank watches common local directories:
- Claude:
~/.config/claude/projects/,~/.claude/ - Codex:
~/.codex/sessions/,~/.codex/ - Gemini:
~/.config/gemini/,~/.gemini/
If no suitable directories are found, it falls back to interval mode.
Session Keepalive
Keepalive helps persistent PTY-backed sessions stay warm.
# Default keepalive
agent-tank
# Every 10 minutes
agent-tank --keepalive-interval 600
# Disable keepalive
agent-tank --no-keepaliveNotes:
- disabled automatically in
--fresh-process - disabled automatically in
--once - not needed for Codex JSON-RPC mode
Usage History and Pace
Agent Tank stores usage snapshots and calculates whether a metric is being consumed faster than the time window would suggest.
You can configure retention:
agent-tank --history-retention-days 7History endpoints:
GET /historyGET /history/:agent
Installation Notes
Build Requirements
node-pty requires native compilation support.
You need:
- Python 3.8+
- C/C++ build tools
- Node.js development headers
Ubuntu / Debian
sudo apt-get install python3.11 python3.11-dev build-essential nodejs-devFedora / RHEL / CentOS
sudo dnf install python3.11 python3.11-devel gcc gcc-c++ make nodejs-developenSUSE
sudo zypper install python311 python311-devel gcc gcc-c++ make nodejs20-develmacOS
xcode-select --install
brew install [email protected]Windows
- Install Python 3.11+
- Install Visual Studio Build Tools
CLI Requirements
You need at least one supported CLI installed and authenticated.
- Claude Code as
claude- Version 2.0+ required for
/usage
- Version 2.0+ required for
- Gemini CLI as
gemini- Version 0.24.5+ required for
/stats
- Version 0.24.5+ required for
- OpenAI Codex as
codex
Useful checks:
claude --version
gemini --version
codex --versionProgrammatic Usage
const { AgentTank } = require('agent-tank');
const watcher = new AgentTank({
agents: ['claude', 'gemini'],
port: 3456,
autoDiscover: true
});
await watcher.start();
const status = watcher.getStatus();
console.log(status);
await watcher.refreshAgent('claude');
watcher.stop();Troubleshooting
gyp ERR! during install
This usually means your system is missing Python, compiler tools, or Node headers.
Try:
PYTHON=/usr/bin/python3.11 npm install
npm run rebuildTimeout waiting for usage data
- make sure the CLI works on its own
- make sure the CLI is authenticated
- check for trust prompts, auth prompts, or update prompts
- try
--fresh-process - try disabling keepalive or background refresh while debugging
No agents found
Make sure at least one supported CLI is installed and on your PATH.
Port already in use
agent-tank --port 8080Community
Author
License
MIT
Contributing
Pull requests are welcome.
