toad-eye
v2.12.0
Published
Observability for MCP servers and LLM applications — traces, metrics, dashboards. One-line instrumentation for OpenAI, Anthropic, Gemini, and MCP. Self-hosted with Grafana + Prometheus + Jaeger.
Maintainers
Readme
toad-eye 🐸👁️
Observability for MCP servers and LLM applications.
One line of code. Full traces, metrics, and Grafana dashboards. Self-hosted. Privacy-first. No vendor lock-in.

Quick Start — MCP Server
Add observability to any MCP server in 2 lines:
import { McpServer } from "@modelcontextprotocol/sdk/server/mcp.js";
import { initObservability } from "toad-eye";
import { toadEyeMiddleware } from "toad-eye/mcp";
initObservability({ serviceName: "my-mcp-server" });
const server = new McpServer({ name: "my-server", version: "1.0.0" });
toadEyeMiddleware(server);
// Every tool call, resource read, and prompt is now traced.
// Spans appear in Jaeger. Metrics flow to Prometheus. Dashboards ready in Grafana.Privacy by default — tool arguments and results are NOT recorded unless you opt in:
toadEyeMiddleware(server, {
recordInputs: true,
redactKeys: ["apiKey", "token"],
});Safe for stdio transport — OTel diagnostics are redirected to stderr.
Quick Start — LLM Calls
Auto-instrument OpenAI, Anthropic, Gemini, and Vercel AI SDK — zero wrappers:
import { initObservability } from "toad-eye";
initObservability({
serviceName: "my-app",
instrument: ["openai", "anthropic"],
});
// Every SDK call is auto-traced — including streaming.Set Up the Stack
npm install toad-eye
npx toad-eye init # scaffold observability configs
npx toad-eye up # start Grafana + Prometheus + Jaeger + OTel Collector
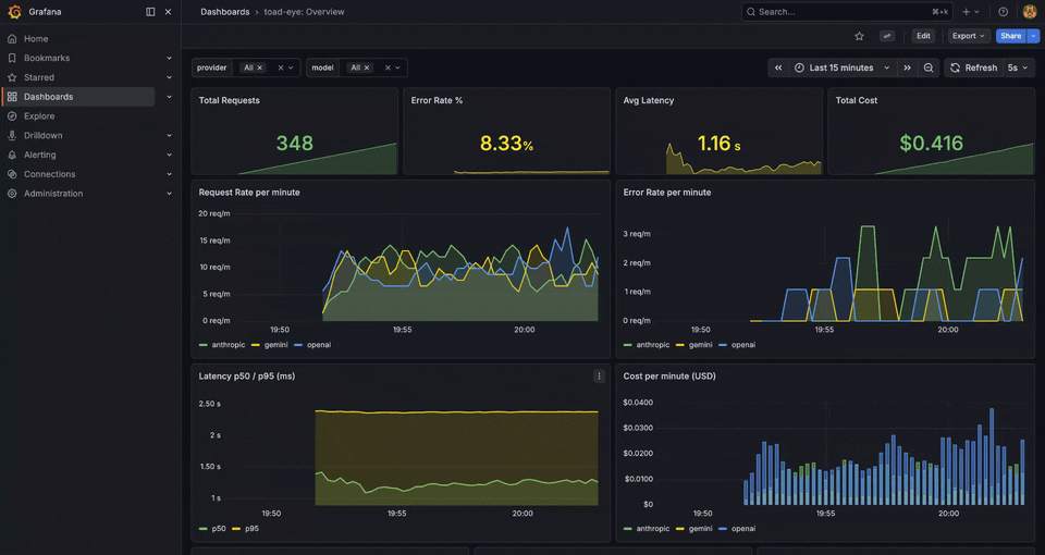
npx toad-eye demo # send mock traffic — see data in Grafana immediatelyOpen localhost:3100 (Grafana, admin/admin). 11 dashboards are pre-built and ready.
Requires: Docker Desktop (or Docker Engine + Compose plugin)
Why toad-eye
| Feature | toad-eye | Sentry MCP | Grafana Cloud (OpenLIT) | | ---------------------------- | -------- | ---------- | ----------------------- | | TypeScript-native | ✅ | ✅ | ❌ (Python) | | Self-hosted | ✅ | ❌ | ❌ | | MCP E2E tracing | ✅ | ❌ | ❌ | | MCP-specific metrics | ✅ | Partial | Partial | | Privacy controls | ✅ | ❌ | ❌ | | Tool hallucination detection | ✅ | ❌ | ❌ | | Budget guards | ✅ | ❌ | ❌ |
What You Get
Instrumentation: auto-instrument OpenAI, Anthropic, Gemini, Vercel AI SDK, and MCP servers — regular and streaming calls, with full cost tracking.
11 Grafana dashboards: Overview, Cost Breakdown, Latency Analysis, Errors, Model Comparison, FinOps Attribution, Provider Health, Agent Workflow, MCP Server, MCP End-to-End, MCP Tool Analytics.
Budget guards: daily, per-user, per-model spend limits. Three modes — warn, block, or auto-downgrade to a cheaper model.
Agent tracing: structured ReAct tracing with multi-agent support, handoffs, and loop detection. Follows OTel GenAI semantic conventions.
Privacy controls: recordContent: false to disable prompt/completion recording, built-in PII redaction (email, SSN, CC, phone), SHA-256 hashing, key redaction.
Alerting: cost spikes, latency anomalies, error rate alerts via Telegram, Slack, email, or webhook.
Semantic drift detection: catch silent LLM quality degradation by comparing responses to a saved baseline via embeddings.
Trace export: convert production Jaeger traces into regression test cases for toad-eval.
Budget Guards
initObservability({
serviceName: "my-app",
budgets: {
daily: 50, // $50/day max
perUser: 5, // $5/day per user
perModel: { "gpt-4o": 30 }, // $30/day on GPT-4o
},
onBudgetExceeded: "block", // or "warn" or "downgrade"
});Agent Observability
import { traceAgentQuery } from "toad-eye";
const result = await traceAgentQuery(
{ query: "What's the weather?", agentName: "weather-bot" },
async (step) => {
step({ type: "think", stepNumber: 1, content: "Need weather data" });
const data = await getWeather();
step({ type: "act", stepNumber: 2, toolName: "get_weather" });
step({ type: "answer", stepNumber: 3, content: data.summary });
return { answer: data.summary };
},
);
// Produces: invoke_agent weather-bot → execute_tool get_weatherCLI
npx toad-eye init [--force] Scaffold Docker Compose + observability configs
npx toad-eye up Start the stack
npx toad-eye down Stop the stack
npx toad-eye status Show running services and URLs
npx toad-eye demo Send mock LLM traffic to Grafana
npx toad-eye export-trace <id> Export a Jaeger trace to toad-eval YAMLArchitecture
Imports
import { initObservability, traceLLMCall } from "toad-eye"; // core
import { toadEyeMiddleware } from "toad-eye/mcp"; // MCP server middleware
import { AlertManager } from "toad-eye/alerts"; // alerting engine
import { createDriftMonitor } from "toad-eye/drift"; // semantic drift
import { exportTrace } from "toad-eye/export"; // trace → YAML
import { ToadEyeAISpanProcessor, withToadEye } from "toad-eye/vercel"; // Vercel AI SDKServices
After npx toad-eye up:
Grafana http://localhost:3100 (admin / admin)
Jaeger UI http://localhost:16686
Prometheus http://localhost:9090
OTel Collector http://localhost:4318OTel Compatibility
toad-eye follows OTel GenAI semantic conventions. Traces work natively with Jaeger, Datadog, Grafana Tempo, Honeycomb, SigNoz, Arize Phoenix, and any OTel-compatible backend.
Full metrics and span attribute reference: COMPATIBILITY.md
Tech Stack
TypeScript · OpenTelemetry SDK 2.x · Hono · Docker Compose (Prometheus, Jaeger, Grafana, OTel Collector) · Vitest (306+ tests)
